2023/05/24 幣研週報
Weekly Report - MAY week 4 幣研週報,帶你回顧本週市場焦點 💎
這個系列我們會統整每週市場數據包含鏈上資金變化、值得關注的協議、市場穩定幣存量、清算點等,幫助你找到市場機會 💎
市場雖冷,澆不熄以太幣質押熱潮
Lido 遭 Celsius 爆量提幣,整體質押總額未受太大影響
新興 LSDFi 協議 Lybra Finance 表現搶眼
發幣還是可以空投?!Polygon zKEVM 交互攻略
以太坊波動度創下三年以來新低
以太坊清算點位與上週相似,規模達4100萬美元
穩定幣供應量持續陰跌,即將跌破700億美元大關
LSDFi 持續延燒, Swell、Lybra 鎖倉量成長持續上榜
Lido 開放提款,近期 LSD 賽道有什麼變化?
ETH 質押數據概覽
可以看到近七天以太坊的存款數量持續增加,目前超過 2100萬顆以太幣正在質押,創下質押總額新高。
質押率近一個月也從15.54%,成長到17.66%,有著13%的漲幅,上海升級後開放提款,反而使得用戶的質押意願顯著提升,也代表著對以太幣的信心是有增無減的。
(上圖為 4/26 數據,可以參見幣研4/26週報,下圖為今日質押率)
至於提款部分,目前沒有排隊等待提款的情形發生,也代表著提款的需求並不高,用戶仍願意將幣留在信標鏈中保護節點、賺取質押獎勵。
以上種種數據都證明了一件事:開放提款使得用戶質押意願大幅增高,提領需求卻無顯著增長情形。
其中受益最大的無疑就是 LSD 賽道了。
LSD 項目近期發生了哪些事?
Lido:5/16 開放提款後,Celsius 爆量提款42萬8000多顆 stETH,價值約為8億美元。目前仍不清楚 Celsius 會把該筆資金用於何處。
目前在 Lido 也以在網站顯示提領介面,取回質押需等待 1~5天
儘管如此仍未撼動 Lido LSD 龍頭的地位,市佔率將近32%,總質押數持續創高。
Lybra:LSDFi 收益結合穩定幣
Lybra Finance 允許用戶存入 ETH/stETH,以此鑄造協議有利息的穩定幣 eUSD(APY 7.2%),該利息由 stETH 而來。
而 eUSD 為超額抵押鑄造,1美元的 eUSD 背後由1.5美元的 stETH 鑄造。LBR 則是協議代幣,為挖礦獎勵代幣。
近期爆紅是因為推出了 esLBR 流動性挖礦,配合 Celsius stETH 出逃,其他用戶也開始尋找可以利用 stETH 賺取收益的方式。
LBR 代幣價格也在本週迎來將近200%的漲幅。
鎖倉量暴漲也是因為礦幣帶來的正向螺旋效應:幣價上漲 → 挖礦獎勵增加 → 吸引更多人投入 → 鎖倉量上漲
觀察重點還是在於代幣排放是否過高,避免瞬間倒貨導致幣價崩塌。以及鑄造 eUSD 人數是否停止增長。
數據來源:https://dune.com/defimochi/lybra-finance
本週其他市場熱點:
知名冷錢包 Ledger 「恢復註記詞」服務,爭議不斷,決定延遲推出
V 神表示:未來10年 zk-SNARK 將與區塊鏈一樣重要
交易所 Hotbit 停止營運
V 神新文章:以太坊共識相當脆弱
混幣器 Tornado Cash 遭遇治理攻擊,始末詳見幣研介紹
NFT 項目 Pudgy Penguins 實體玩具「Pudgy Toys」爆賣!參閱幣研介紹
香港將於6月設立VASP發牌監管虛擬貨幣,參見幣研介紹
鏈上動態
本週整體 DeFi 總鎖倉量變化:+1.5%,整體市場波動極低,足以見市場焦點不在 DeFi 上
前10大公鏈/ Layer 2 總鎖倉量變化:
如同上文所呈現的,前10大公鏈鎖倉量波動低,漲跌幅在5%之內,DeFi 無熱點
真實收益率排行:
排名與上週相比並無太大變化,增長與衰退都並無太大幅度變化。
https://tokenterminal.com/terminal/metrics/earning
以太幣波動度:為三年來最低,也證實了為何近期 DeFi 市場如同死水
https://t3index.com/indexes/bit-vol/
Layer 2 賽道變化:
鎖倉量微幅下跌,盤整中,本週整體市場表現無太大波瀾。
StarkNet 與 zkSync Era 鎖倉量上升,或許是 StarkNet Xplore 交互活動所導致。
而 zkSync 上的生態項目近期也與 OKX 合作展開 Cryptopedia 活動
Polygon zkEVM 成長幅度兇猛,也與近期 Polygon 聯合創辦人表示:「已發幣的項目難道不能空投嗎?」此番言論有關
相關空投教學:
→ 幣研 Polygon zkEVM 空投攻略
→ 佈局Starknet Xplore交互空投介紹|Argent X手把手Airdrop 攻略教學
穩定幣供給情形:自幣研發布週報以來,每週穩定幣持續減少,本週也不例外,場內 PvP 越發嚴重
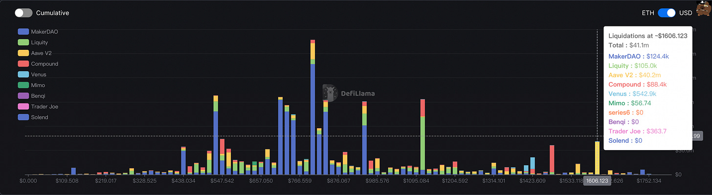
近期以太坊清算價格 & 規模:最近的清算點位為1606,規模為4110萬美元。
鏈上數據
比特幣 MVRV-Z 指標:0.5,微幅上升(上週0.48,小於1買入)
以太坊每日活躍地址數:40.3萬,較上週微幅上漲,仍無顯著提升
市場毫無波瀾,市場關注度集中於 LSD 賽道
這週 TVL 成長最高之協議(最低1000萬美金TVL)前10名賽道不一,值得注意的是 Swell 連續三週攻占前10名,第二名的 Lybra Finance 也已連續兩週上榜,兩者均為 LSDFi 概念賽道協議,可見市場雖冷,但 LSD 的火持續延燒,就讓我們持續關注!
感謝你的閱讀!
喜歡我們的內容歡迎動動手幫我們轉發💗






















